Skip to content

Marketing Updates

Radiant Storage (September)

Quarterly Trend Overall
image.png
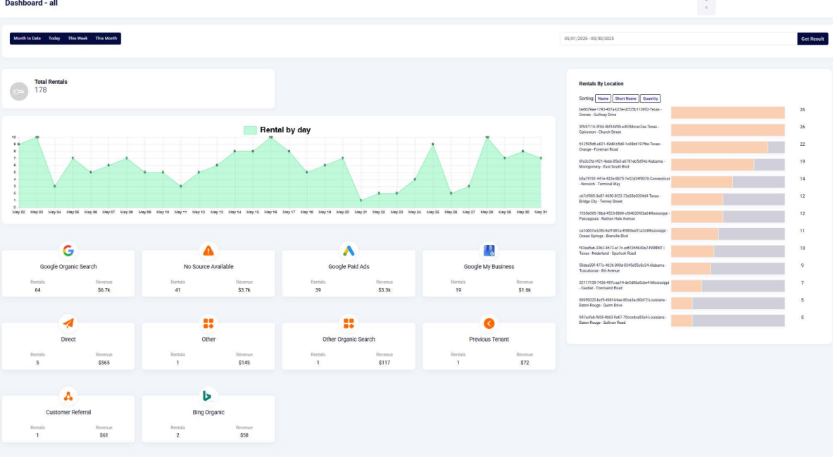
September Total
image.png
September Rentals Source by Attribution
image.png

PPC Report (September)

image.png
image.png

PPC Breakdown | Comments & Suggestions

BPT Properties (Orange, Bridge City, Groves, Nederland)
image.png
image.png
Orange - Overall decrease in Primary conversions. Try Search Only due to PMax loosing in Auction Insights + Overlapping with Search Campaign. Transfer Pmax budget to Search Campaign
Bridge City - Primary conversions remain at the same level, overall decline in conversions.
Groves - Primary conversions remain at the same level, overall decline in conversions.
Nederland US 69 - Primary conversions remain at the same level, overall decline in conversions.
Nederland Spurlock - No Primary Conversions, overall decline in conversions.
For both Nederland locations we need a joint Targeted Search campaign. Budget - TBD.
Experiment with Joint Campaign for BPT Properties.
image.png
Other Locations
Gautier - Call conversions has increased. No Primary due to High Ocupancy
Tuscaloosa - Decline in conversions, followed by Demand decline (Less Impressions & Clicks)
Norwich - Increase in clicks, yet no Primary conversions due to Higher Occupancy.
Ocean Springs - On the upslope in terms of Rental Amount. PPC indicates Primary Conversion increased
image.png
Baton Rouge (Sullivan Road) - No changes for Conversions, received increased numbers in Imression & Clicks.
Baton Rouge (Quinn) - Campaign was launched las week and we already produced conversions.
image.png

Google Reviews (September)

image.png
Negative Reviews:
Tuscaloosa - due to Break in.
Montgomery - Price increase.
Nederland (Spurlock) - just 2 stars.
Bridge City - There is a large gap under the door allowing debris to be blown in the unit during bad weather.

Radiant Storage (August)

Rentals & Source

Taken from January 1, 2025 - August 1, 2025
Top Rental Sources
Google Organic Search: 52.8% of all rentals
Google Paid Ads: 22.1% of all rentals
Google My Business: 11.0% of all rentals
Rental Trends
Gradual increase of rentals with stability
Better performance with organic reach
More source diversity (ex. From Bing Optimizations)
Orange
unnamed.png
Bridge City
unnamed.png
Groves
unnamed.png
Nederland
unnamed.png

PPC Performance

Taken from January 1, 2025 - August 1, 2025
Clicks & Impressions Over Time
unnamed.png
Conversion Rate & ROA
unnamed.png
All Locations
unnamed.png
View the full res image here

Radiant Storage

Rentals

Rental Tracking - Fixed

Before

unnamed.png

After

unnamed.png

Rentals in July, 2025

unnamed.png

Abandoned Rental Recovery Performance

unnamed.png

Google Ad Updates

Quinn - PPC to Sparefoot

In early July we transferred the PPC budget to Sparefoot to test it’s performance in the market.

Reservations in July: 10

Vs. Reservations in June: 2
unnamed.png

Rentals: 5



unnamed.png
unnamed.png

Rental Comparison - Google Ads

Averages taken from January, 2025 - Now
unnamed.png
Based on a total of 38 rentals from January to August 2025, Google sources accounted for 32 rentals, representing approximately 84% of total rentals and averaging 4 per month.


Average Conversion per Month for Google: 4

Conversion Makeup: 84.2%

Montgomery - Budget Update

$1,200 per month to $600 per month
With this change, we’ll be closely monitoring a few key areas: ad visibility, auction rankings, and lost impression share, which currently sit at 40.51% for Search and 24.89% for Pmax due to budget constraints. While this adjustment may impact our competitiveness and daily conversion potential—dropping estimated daily clicks from ~5 to ~1 for Pmax and from ~3 to ~1 for Search—we’ll evaluate performance over the next 30 days and reassess from there.

Key metrics we’re monitoring:

Lost impression share (budget-related) for both Search and Pmax


Average cost-per-click (CPC)


Daily click volume by campaign type


Conversion volume and cost per conversion


Auction insights (including ad position and top-of-page rate)


Overall ad visibility and reach within the local market

What we are seeing so far:

Auction ranking is dropping: We held 3rd place in the beginning of July and hold 5th place now.


Quarterly Rental Trend is Consistent: Montgomery Quarterly trend consistent despite the change at the end of the month.
Note: given that we are losing impression share on GAds, there is a possiblity of that dropping but we'll see.


Extra Space is our Most Aggressive Competitor: Extra space is our top competitor for this facilities campaigns.

Organic rankings for this location are doing well, but Extra Space may be ranking higher due to the volume of reviews on their GBP. We are continuing to do in-depth competitor research to find suitable solutions.

If rental trend continues to stay stable and we aren't losing much rentals from the reduced ad spend, it may be worth investing in back linking to improve organic ranking 3-6mon expectation

unnamed.png

Orange - Update

Budget Change

At the end of May, we increased the budget for both Performance Max (Pmax) and Search campaigns. Since then, both have shown positive momentum in visibility and conversions.

Performance Trends

May to June

Search: Retained the #1 auction position with a larger impression share than competitors.


Pmax: Improved from #2 to #1 in auction ranking, with fluctuations among the top 3.


June to July

Pmax:


Conversions ↑ 18%


Clicks ↑ 90%


CTR ↑ 106%


Impression Share ↑ 44%


Search:


Impressions ↑ 23%


Clicks ↑ 19%


Maintains healthy performance, though competitors (e.g., SelfStorage.com) have increased their impression share, indicating rising competition.


Overall Rental Trends

Rentals from these campaigns have shown incremental increases since the May budget increase.
unnamed.png

Optimisation Efforts

To stay competitive and maximise efficiency, we’ve implemented the following:
Refined keyword strategy: Added exact-match negatives and began seasonal keyword monitoring.


Ad optimisation: Paused underperforming ads; revamped creatives that showed early promise.


Cross-channel analysis: Compared analytics from Pmax and Search to identify useful patterns.


Competitor research: Focused on aggressive competitors, particularly SelfStorage.com.

Next Steps

Deepen competitor analysis: Identify emerging players in the auction and assess their strategies.


Continue keyword refinement: Expand negative keywords and incorporate seasonal intent.


Evaluate budget allocation: Monitor trends to recommend potential reallocations or increases based on consistent performance patterns.

Groves - Update

Rental Trends & Overall Impact

Over the past three months, rentals from both campaigns have shown incremental increases, supported by improvements in both Search and Pmax performance.
unnamed.png

Search Campaign

Maintained #1 auction ranking from May to present


Over the past month:


Clicks ↑ 20%


Conversions ↑ 10%


Impression Share ↑ 13%


Pmax Campaign

Moved up to #3 ranking, but fluctuates between 3rd and 4th place based on competitor activity


Over the past month:


Conversions ↑ 9%


Impressions ↑ 10%


Clicks ↑ 5%


Competitive Landscape

The market is becoming more competitive


Example: SelfStorage.com now holds a 38% impression share, compared to our 45%


Optimisation Efforts

To stay ahead of rising competition and maintain campaign efficiency, we’ve taken the following steps:
Keyword optimisation: Shifted towards broad match with refined phrase match CPC controls


Bidding strategy: Adjusted bid type to better align with evolving trends


Geotargeting refinement: Tightened geofences to prioritise high-performing local zones


Next Steps

Expanded competitor analysis: Identify and monitor rising competitors in the auction


Bid strategy evaluation: Further testing of the new bid type to determine long-term viability


Budget planning: Consider reallocating or increasing budget—Search is showing stronger conversion trends than Pmax and may warrant increased investment

Overall Market Trend Highlights

Trend #1 — Increased competition across markets

Competition is tightening across our markets. Auction Insights shows more rivals winning top-of-page and overlapping us more often, which is pushing CPCs higher. We’re also seeing Lost IS (rank) rise even as CTR stays steady—clear signs of growing auction pressure.
Solutions:


Tighten keyword matching and expand negatives to cut waste.
This includes using any relevant seasonal keywords.


Bidding Type Adjustments: We can test and shift between Maximize Conversions, tCPA, and tROAS based on the unique needs of each campaign. When competition spikes, we can temporarily relax targets or CPC caps to maintain impression share, then tighten once performance stabilizes.


Concentrated Ads: Adjusting lower-performing ads to mimic


Competitor analysis by market: Use Auction Insights and SERP sweeps to spot who’s bidding where. Mine competitor ads/LPs for gaps and seasonal terms we should add; block irrelevant competitor/affiliate terms with negatives. Adjust bids in markets with heavy overlap to protect top placements.

Trend #2 — Performance Variations of PMax and Search (Based on Market)

Typically, search campaigns will drive higher conversion rates, but in some markets, we can see that PMax is performing better.
Opportunities:


Arbitrage outside Search: When Auction Insights show rivals piling into Search, we can lean into PMax to reach cheaper inventory (YouTube, Discover, Gmail, Maps) and keep volume with lower CPCs.


Market-by-market budget shift: We can move budget toward the channel with better marginal CPA/ROAS in each market. We’ll review regularly and only adjust once the pattern holds, keeping changes within guardrails (e.g., ±20%) to avoid noisy data and performance swings.

July Insights - PPC

unnamed.png

Reviews

July, 2025

unnamed.jpg

Negative Review Trends

No specific trends - two one star reviews
One left no comment
The other gave a negative review from a break in (orange)


The other 4 are mixed reviews but still lowers the score

Social Media

July Content

unnamed.png
unnamed.png

unnamed.png
unnamed.png

unnamed.png

META Performance

Engagement: +20%
Audience Growth: 60%

Want to print your doc?
This is not the way.
Try clicking the ··· in the right corner or using a keyboard shortcut (
CtrlP
) instead.