Skip to content

#1 User Testing - Goals Assigned to Me:

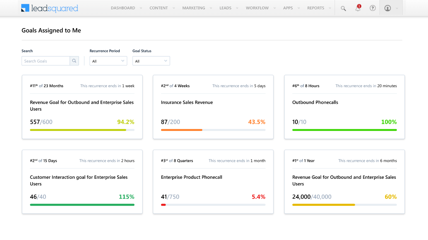
Below is screenshot showing list of multiple goals assigned to a Sales User. Now imagine yourself as a Sales User and go through the below design and answers few questions.


Abhishek Cohort 1-1.png

Look at the below Card and answer the questions

Screenshot 2021-04-14 at 5.27.31 PM.png
Questions
1. In the above card, what did you understand from the sentence ‘#2nd of 4 weeks’?
*
You can say "Don't know ", if you don't know the answer
2. In the above card, what did you understand from the sentence ‘#2nd of 4 weeks’? 2
*
You can say "Don't know ", if you don't know the answer
3. What is the name of the Goal
*
You can say "Don't know ", if you don't know the answer
4. What is the interval of each recurrence
*
You can say "Don't know ", if you don't know the answer
5. When does the goal end
*
You can say "Don't know ", if you don't know the answer
6. How many recurrences are there in this Goal?
*
You can say "Don't know ", if you don't know the answer
LeadSquared Email ID
Responses won't be saved because this doc is in play modeSubmit



Card 2:


Screenshot 2021-04-14 at 7.18.23 PM.png

Want to print your doc?
This is not the way.
Try clicking the ··· in the right corner or using a keyboard shortcut (
CtrlP
) instead.