Skip to content
Share
Explore

BG 011 LLC

image.png

Our Business Proposal and Growth Points For BG011 LLC


Input data about the company:

Client name: BG 011 LLC
Number of drivers: 70 as per our conversation with Nikola Radivojević
Number of recruiters: intend to hire 2 employees
Applicant Tracking System: none at the moment
Google reviews: 5.0
Facebook reviews: None
Truckers report: N/A
Website:
Current major source of candidates: Referrals & word of mouth
Problem:
current recruitment routine is ad-hoc, there’s no automation & systematic workflow per se;
business is growing, new trucks are to be added to the fleet soon, there’s a need for steady flow of qualified candidates.
Our goal:
Launch ad campaigns in the tested channels to drive relevant candidates to your recruiters & build an effective hiring system that will automate 70% of the routine;
Train your recruiters how to work with the applicant tracking system & streamline the whole hiring workflow;
Secure enough drivers to fill your new trucks & insure you against potential turnover/idle time;
Let your recruiters deal with driver interviews, background checks & hires while we will provide relevant candidates, automate outreach, engagement, re-engagement & re-activation of drivers;
Hire 6 new company drivers each month in the course of half a year.

Solution & Growth Points For BG 011 LLC

A year ago we started working with 2 clients that had similar challenges: those are Silvicom & Daniel Trucking. Those companies were in almost the same situation as you are now: a 50+ truck fleet, no paid media advertising, unstructured recruiting routine, company growth challenge, demand for a steady flow of relevant candidates.
We consulted, guided & supported them while building their recruitment infrastructure. At the moment the companies are thriving in their niches, we fully cater to Silvicom & Daniel Trucking’s needs for new drivers & are happy to share testimonials if you may need them.

1. Facebook Ads On a Professional Level

Per our conversation with Nikola Radivojević, BG 011 LLC uses referrals & word of mouth to hire new drivers. On top of that we suggest you start leveraging social media advertising to get more candidates.
Why Facebook?
We have tested lots of channels for hiring drivers including most popular job boards (such as Craigslist, Indeed, Jobsintrucks, Alltruckjobs), Bing, Google, YouTube, etc. Finally we discovered that Facebook is one the best sources at the moment. Why? Just because about 85% of American truck drivers are active Facebook users. So, if Facebook ads are designed and set up correctly, they perform better than any other channel and prove a cost-efficient solution.
Why your ads will stand out from the crowd of other trucking companies’ ads?
We design ads focusing on drivers’ core pains and challenges. We have conducted research based on our 4-year communication with 130+ thousand drivers to understand what is really important to drivers while choosing a job.
Our designers & copywriters regularly create new ads for our current clients and we’re constantly A/B testing them to get better results.
We always fine-tune and tweak ad campaigns to make them as cost-efficient as possible.
We show ads to relevant audience only, don’t show ads to your current/terminated/disqualified drivers.
Some examples of ads we launched for our clients on Facebook:

1 25.jpg
2 1.jpg
3 1.jpg
Group 97-2.png
ђЃ™†ѓ-®≠бв† 1.jpg

2. Tenstreet Setup

If you intend to build a state-of-the-art efficient recruiting infrastructure, first you need a solid Application Tracking System (ATS). That’s the foundation for your all driver recruiting needs.
Currently there’re 2 major players on the market: Tenstreet and DriverReach. We can work with both of them, but we highly recommend Tenstreet as it has an its own lead generation tool (Driver Pulse) along with the biggest in the country database of drivers. Driver Pulse allows drivers to submit their DOT applications to employers in a fast & easy manner.
We are happy to assist with migration from your current CRM to Tenstreet.
Connecting your ATS with Facebook
We will set up integration between Tenstreet and Facebook, so when candidates fill out an application, their info goes to your driver contact base automatically and your recruiter can access it immediately. It will optimize both your ads (make it more effective) and hiring process in general by saving your time (hence, your money).

Group 132.png

Ad campaigns in Driver Pulse
We will launch ad campaigns in Driver Pulse, an application by Tenstreet giving you an opportunity to advertise your jobs in front of hundreds of thousands of drivers. It brings our clients 2-5 additional hires per month and Cost Per Hire is usually below average on the market.
Important Note: Nevertheless, advertising campaigns don’t work wonders on their own because:
your recruiters may waste hours trying to reach out to candidates;
a great number of candidates may get lost in the pipeline;
you should secure as many touchpoints with candidates as possible to hire a driver.
That’s why we insist on implementing automation tools for all our clients. Such an IT-infrastructure streamlines the hiring workflow, ensures efficient and effective outreach and engagement with drivers.
Please also bear in mind that you will need at least 1 full-time recruiter who will be committed to talking with candidates and won’t be involved in any other non-recruiting activities. Otherwise the suggested system won’t bring you fruitful results.

Automation Tool #1: Autocaller

This is a software tool that automatically connects your recruiters with candidates within 10-30 seconds after they submit a job application. It’s our proprietary product and only our clients can access it.
How Autocaller works:
Ac.png

Automation Tool #2: Transactional Emails/SMS

Automated transactional SMS/Emails is another important touchpoint with driver candidates in a carrier’s recruiting pipeline. They expedite candidates processing so recruiters have more time to communicate only with relevant candidates. As such, the conversion from Short to Full application increases to 30-35% (DOT compliant).
Candidates immediately receive an automated SMS and email with a link to a full DOT application after filling out a lead form. If a driver doesn’t answer you recruiters’ calls, we automatically send him/her messages like this (several messages in the course of a month):
image.png
Why our approach increases your recruiters’ efficiency:
Drivers can respond to automated emails and text messages (unlike those received from the majority of other agencies/trucking companies);
If a driver texts back with any questions, your recruiters can respond directly from their Mailbox due to a special connector that we install for our clients;
Our system is capable of identifying special keywords, so if a driver responds to an SMS and his/her message contains such keywords, the Autocaller instantly calls your recruiter and connects him or her with this driver. Here’s an example of such a message with keywords:
Message.png
Thus, an interested driver immediately receives a call-back from your recruiter, which contributes to a higher Lead-To-Hire conversion and reduces the number of unreachable/unresponsive drivers.

Automation Tool #3: Drip Campaigns

Automated drip campaigns provide extra touchpoints with drivers, making sure that no candidate gets lost in your pipeline and you can re-activate potential drivers at the lowest cost.
Drivers may turn out unresponsive and unreachable for reasons beyond your control. That’s why we send automatic bulk emails and text messages to such candidates as well as to those who had insufficient experience when they filled out applications, but currently these prospects should be a good fit for your company.
image.png
Why our approach proves efficient:
we provide a dedicated domain for bulk emailing and warm it up thoroughly in advance; therefore, our emails always fall into Inbox;
for bulk text messages we both include a full app link and exclude it, which allows having a very high Inbox rate. We identify each candidate’s phone carrier and customize our messages depending on the carrier’s requirements;
drivers can call back all the phone numbers they receive text messages from and we redirect those calls to your recruiters;
drivers can reply to SMSes and we forward these replies to your recruiters’ Mailboxes;
your recruiters can reply to leads’ messages right from their Mailbox and drivers will receive SMSes.
All this results in astonishing performance. In such a way, we daily generate over 50 inbound calls & 150 SMSes for our clients.
All in all, we will help you get in touch with interested candidates within seconds and candidates who don’t respond will be followed up automatically with text messages/emails

We have prepared a customized Growth Plan for BG 011 LLC

Within the 1st month we suggest focusing on your Tenstreet setup, Facebook and Driver Pulse ads launch as well as automation tools implementation. It will help you hire drivers in line with your requirements and build the foundation of your recruiting system. Again, we will support, consult and guide you all the way through.

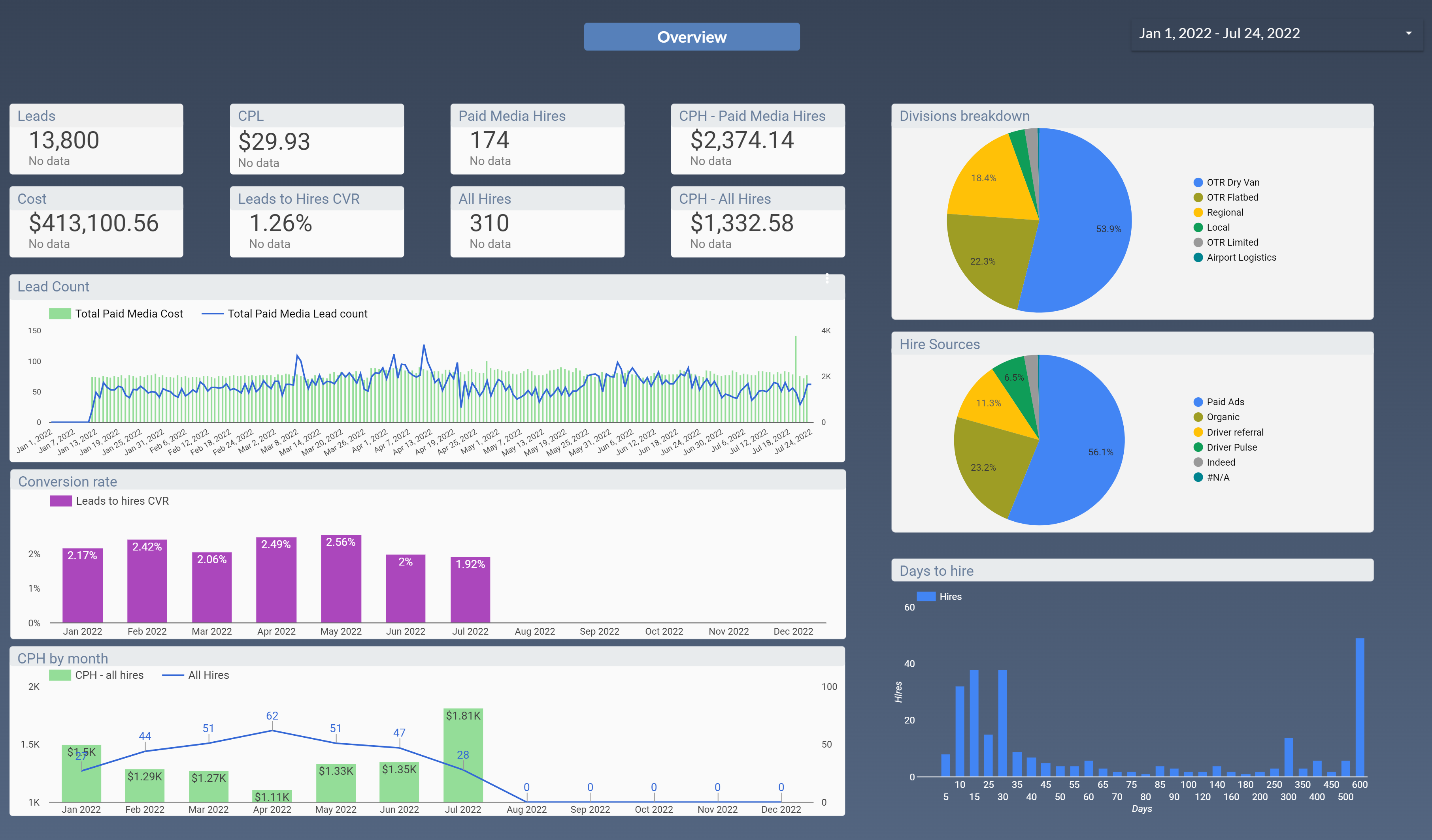
Our work is transparent and measurable: you will be able to track it online

1. You’ll have access to a dashboard with all the metrics (example below):

You will get access to the number of incoming calls, number of leads, cost per lead, ad design, drip campaigns effectiveness, etc.

image.png
image.png

2. Here’s the table with the tasks for the 1st month:

Tasks
Title
Additional info
Collection of information
Pay rate, hiring location, rate confirmation
Ad designing
Copywriting and design
Facebook Leadform setup
Designing and questions
Transactional SMS setup
Unique trackable number acquiring, copywriting; creating of trackable links
Transactional EMAIL setup
Domain configuration, template designing and copywriting
ATS System setup
Formulation of rules for processing leads
Facebook page design & setup
Header picture, About the company section, Automated answers
Facebook & Driver Pulse ADS setup
Business Manager
The Autocaller setup
Statistics and Tests
Drip SMS/Emails setup
Text and Server Side
Setting up software to answer text messages from your Mail Inbox
Server Side Integration
There are no rows in this table

Fees & Payment Details

Tenstreet Account. As far as we know, Tenstreet charges price per fleet size (for you it should be under $1,000/month). You may contact them so they can address your questions about the platform. We could assist you in that process.
Facebook & Driver Pulse Ads are paid separately. Payments for Facebook & Driver Pulse ads will be charged from your card for full control of your costs. You’ll start Facebook/Driver Pulse payments only after we set up everything on our side, i.e. after Tenstreet & ad campaigns preparations are done.
Our charges. The cost of the 1st month is $2,500. This is our minimum package for all clients and based on our ongoing partnership with Silvicom & Daniel Trucking the amount remains the same for the months to come unless you require additional implementation or consulting services.
Surcharge will be estimated according to the scope of work & tasks to be fulfilled, it is subject to your prior approval.
Our services for the first month are paid upfront, and on a "pay-as-you-go" basis monthly thereafter.

We look forward to working with you,

Leadgamp Team



Contact Information:

BizDev Manager
Vital Navinkin
Email Address
Social Networks

Color logo - no background.png
Want to print your doc?
This is not the way.
Try clicking the ··· in the right corner or using a keyboard shortcut (
CtrlP
) instead.