Skip to content

Ayeka - Data Quality Control

image

Overview:

provides IoT solutions that digitally enhance hardware infrastructure with machine learning.
We were tasked with the design and development of a dashboard and here are some of the client’s initial requirements:
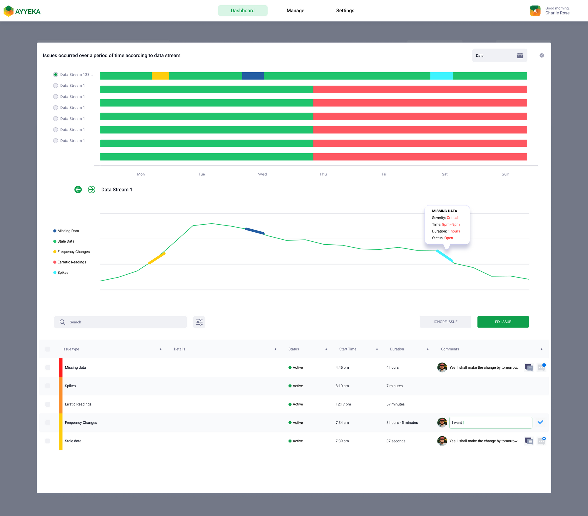
Create a dashboard that provides monitoring and analytics on the data streams generated by the IoT devices.
Detection of data quality issues in real-time.
Detection of the following types of issues:
- Stale data
- Missing data
- Frequency changes
- Erratic readings
- Spikes
- Short/Long term drifts
Provision for flagging data to be analysed by a Data Analyst.
Visualize all the metrics with respect to a particular time range:
yesterday, last week, last month, etc.
Provide a breakdown of all the issues in the form of a gauge or a pie chart.

Roles:

As the sole designer of the project, here are some of my roles and responsibilities:
Gathered stakeholder requirements and project scope to design a one-of-a-kind quality control dashboard for IoT data streams for sites worldwide.
Conducted exploratory market research for product conceptualisation and inspiration.
Participated in brainstorming sessions with various stakeholders to define the product features.
Designed low-fidelity wireframes in preparation for design reviews.
Built high-fidelity mockups for client presentations.
Performed several design reviews with Ayyeka’s CTO and the Head of the Engineering team.
Reviewed the existing style guide provided by the client team and made additions to it.
Worked with the development team in providing a smooth handoff of deliverables.
Coordinated with the client’s marketing team and worked together on brand strategy and design.

Process:

Initially, there was a requirements gathering phase which was done through stakeholder interviews.
Soon after that, I performed desk research to look at any existing competitors for a means of comparison, and since there weren’t any, we began building the user stories.
User Personas were provided by the client in order to help build the lo-fi wireframes.
image
I continued this process to build out all the screens of the dashboard in low fidelity.
image
After several rounds of design reviews, all these low-fidelity wireframes were converted into high-fidelity mockups.

Mockups:

image
image
image
image
image
Since Ayyeka already has an existing dashboard, we were provided with a style guide to follow and make minor but necessary enhancements.
Simultaneously, I was also tasked with working with Ayyeka’s marketing team to provide some of the following mockups.
image
image
Design System: Custom

Current Status:

The project is still under development.

Want to print your doc?
This is not the way.
Try clicking the ··· in the right corner or using a keyboard shortcut (
CtrlP
) instead.