Skip to content
Share
Explore

ASL Global Logistics


image.png

Our Business Proposal and Growth Points For ASL Global Logistics


Input data about the company:

Client name: ASL Global Logistics
Number of drivers: 450 drivers & owner operators, as Jatinder mentioned on the call
Number of recruiters: 3
Applicant Tracking System: Tenstreet
Google reviews: 3.8
Facebook reviews: N/A
Service Areas: Canada (Ontario, Quebec, Eastern Canada, Western Canada), United States (US Midwest, Texas, California, Eastern seaboard), Mexico
Current major source of candidates: Truck Magazine, Indeed, KGG, Pulse Match, referrals.
Problem: niche transportation line (tankers to haul cement), business is growing, there’re loads to move so there’s a need for steady flow of qualified leads. The task is to hire 10 new owner operators per month.
Our goal:
Launch ad campaigns in the tested channels to drive relevant leads to your recruiters & build an effective hiring system that will automate 50-80% of the routine;
Bring you enough tanker owner operators to move cement loads around your target areas in Canada (no cross-border runs for now);
Let your recruiters deal with their direct duties while we will take care of lead generation, drip marketing, re-marketing & re-targeting of all leads;
Provide end-to-end reporting & analytics for the higher Management Team so that they could track and improve ASL Global Logistics’ KPIs in real time.

Solution & Growth Points For ASL Global Logistics:

1. Facebook Ads On a Professional Level

Per conversation with Jatinder and Gagan, ASL Global Logistics uses advertising in Truck Magazine, Indeed, KGG, Pulse Match as well as drivers’ referrals for their lead generation/hiring but we suggest you start leveraging social media ads to get more candidates.
Why Facebook?
We have tested lots of channels for hiring drivers including most popular job boards (such as Craigslist, Indeed, Jobsintrucks, Alltruckjobs), Bing, Google, etc. but finally came to a conclusion that Facebook is one the best sources at the moment. Why? Just because about 85% of truck drivers are active Facebook users. So, if Facebook ads are designed and set up correctly, they perform better than any other channel and prove a cost-efficient solution.
Nevertheless, Facebook ads don’t work wonders on their own and the majority of leads turn out unresponsive/unreachable, that’s why we implement a bespoke infrastructure of proprietary software tools for our clients. Such an IT-system streamlines the hiring workflow and makes reaching out efficient and effective (all the tools are described in detail below).
Why your ads will stand out from the crowd of other trucking companies’ ads?
We design ads focusing on drivers’ core pains and challenges and analyzing your competitors’ ad campaigns. We have conducted research based on our 4-year communication with 130+ thousand drivers to understand what is really important to them while choosing a job;
Our designers alongside with copywriters regularly create new ads for our current clients and we’re constantly A/B testing them to get better results;
We always fine-tune & tweak ad campaigns to make them as cost-efficient as possible;
We show ads to relevant audience only, don’t show ads to your current/terminated/disqualified drivers;
We connect your Applicant Tracking System (Tenstreet) with Facebook which also makes your ads perform better.
Examples of ads we’ve launched for some of our clients on Facebook:

1 25.jpg
2 1.jpg
3 1.jpg
Group 97-2.png
ђЃ™†ѓ-®≠бв† 1.jpg

Connecting your ATS with Facebook

We will set up integration between Tenstreet and Facebook, so when candidates fill out an application, their info goes to your driver contact base automatically and your recruiter can access it immediately. It will optimize both your ads (make it more effective) and hiring process in general by saving your time (hence, your money).

Group 132.png

Ad campaigns in Driver Pulse

We will conduct an audit of your current ad campaigns in Pulse Match and optimize them for the utmost performance. An average Cost Per Hire in Pulse Match in the US starts with $900 depending on a certain month and employee’s job offer.

Tool# 1: Autocaller

This is a software tool that automatically connects your recruiters with candidates within 10-30 seconds after they submit a job application. It’s our proprietary tool and only our clients can access it.
How Autocaller works:
Ac.png

Tool#2: Transactional emails/text messages

We suggest setting up automated text messages along with automated emails. Our 4-year experience demonstrates that drivers read text messages about 4 times more often than emails. Thus your recruiters will have more time to communicate only with relevant candidates.
How it works: an interested driver fills out a short application on your website or on Facebook and immediately receives an automated text message and an email with a link to a full DOT application.
If a driver doesn’t answer you recruiters’ calls, we automatically send him/her messages like this (several messages in the course of a month)

image.png
Other features:
Drivers can respond to automated emails and text messages (unlike those received from the majority of other truck companies);
If a driver texts back with any questions, your recruiters can respond directly from their Mailbox due to special software that we install for our clients;
Our system is capable of identifying special keywords, so if a driver responds to an SMS and his/her message contains such keywords, the Autocaller instantly calls your recruiter and connects him or her with this driver. Here’s an example of such a message with keywords:
Message.png
Thus, an interested driver immediately receives a call-back from your recruiter.

Tool#3: Drip SMS/Emails

As you may know, drivers may change their phone numbers which is a common thing, so it’s impossible to contact them. We will send automatic bulk emails to all your leads who you were unable to reach (NO RESPONSE LEADS) as well as to those who had an insufficient experience when they filled out applications, but currently these leads are a good fit for your company. This is a rather cheap & efficacious approach to re-activate missing drivers. All the workflow is fully automated, and emailing lists are automatically pulled from Teenstreet & such bulk emailing occurs 2-3 times a week.
How it works: we purchase a dedicated domain for bulk emailing & warm it up thoroughly in advance; therefore, our emails always fall into Inbox.
image.png

Automatic bulk text messaging is also fully automated. We fire messages to your leads that are assigned a relevant status only.
How it works: we fire bulk text messaging in several ways. We both include a full app link & exclude it, which allows having a very high Inbox rate. We identify each lead’s phone carrier & customize our messages depending on the carrier’s requirements.
Typical flow:
Leads can call back all the phone numbers from which they receive text messages;
We redirect drivers’ calls to your recruiters;
Leads can reply to those messages and we forward these replies to your recruiters’ mailboxes;
Your recruiters can reply to leads’ messages right from their Mailbox & drivers will receive SMSes.
All this results in astonishing performance. In such a way, we daily generate over 50 inbound calls & 150 SMSes for our clients.

Tool#4: VoiceDrip

Voice Drip is one of our developments that is instrumental in increasing the number of both inbound calls & full applications.
How it works:
We automatically call leads from your Tenstreet database;
Robotic voice utters your offer to them & suggests drivers either dial 1 to speak to a recruiter or input their zip code, so that we could message them more info on your offer along with your FULL APP link. Many drivers prefer text messaging to live talking, so all our tools are extremely useful.
All in all, we will help you get in touch with interested candidates within seconds and candidates who don’t respond will be followed up automatically with text messages/emails.

Tool #5: End-to-end Analytics and Reporting of Your Recruitment At Your Fingertips

As we demonstrated on the call, once we set up your IT-infrastructure and tune all the tools, you will have access to advanced analytics and reporting in the form of an interactive Dashboard that contains data from all your advertising channels reinforced with information from your Tenstreet driver database.
You will be able to make actionable decisions and supervise the whole recruitment process. Besides, we will be in constant touch with you working closely on pivoting our activities to address your business needs.
cost per state.png
turnover.png
Dynamic reporting and analytics will help you to:
Understand what channel brings you more drivers (Facebook, job boards, organic search, etc.);
See performance of your recruiters/safety/dispatchers;
See how your budget is distributed between different channels;
As a result, you can refuse from ineffective channels and optimize your recruiting process;
Compare Cost Per Lead and Cost Per Hire;
Analyze best/worst performing states;
Review retention per state.
reasons 4 not hiring.png
divisions performance.png

We have prepared a Growth Plan especially for ASL Global Logistics

During the 1st month we suggest focusing on your Facebook and Pulse Match ads launch/optimization, tuning your ATS and setting up our proprietary software tools. It will help you hire owner operators in line with your requirements and build the foundation of your recruiting system. So, here’s the plan for the 1st month:

1. Tasks for the 1st month:

collect information;
implement end-to-end analytics and reporting based on your Tenstreet database;
set up the IT infrastructure and develop ads design;
launch/optimize an advertising campaign on Facebook and Pulse Match;
after rolling out our IT infrastructure we will train you to work with a consistent flow of relevant candidates. We will support, consult and guide you all the way through.

Our work is transparent and measurable: you will be able to track it online

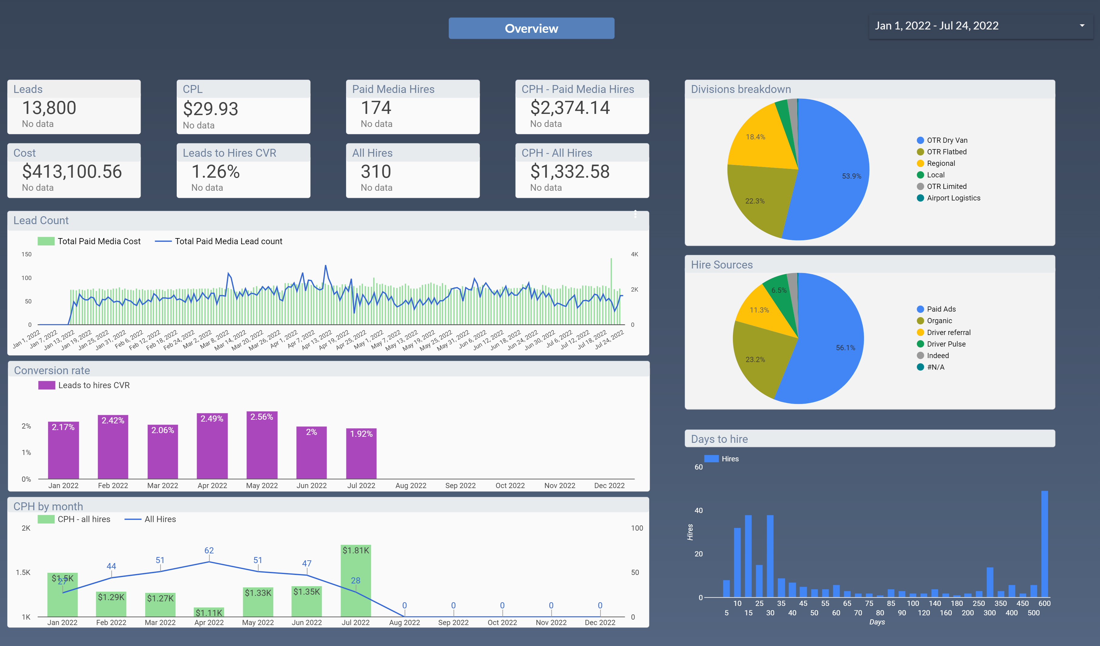
1. You’ll have access to a dashboard with all the analytics (example below):

You will get access to the number of incoming calls, number of leads, cost per lead, ad design, drip campaigns effectiveness, etc.

image.png
image.png

2. Here’s the table with the tasks for the 1st month. Task statuses will be updated online:

Tasks
Title
Additional info
Collection of information
Pay rate, hiring location, rate confirmation
Ad designing
Collection of information and Design
Facebook Leadform setup
Designing and questions
Transactional SMS setup
Unique trackable number acquiring, copywriting; creating of trackable links
Transactional EMAIL setup
Domain configuration, template designing and copywriting
ATS System setup
Formulation of rules for processing leads
Facebook page design & setup
Header picture, About the company section, Automated answers
Facebook ADS setup
Business Manager
The Autocaller setup
Statistics and Tests
Drip SMS/Emails/Voice setup
Text and Server Side
Setting up software to answer text messages from your Mail Inbox
Server Side Integration
There are no rows in this table

Fees & Payment details

Facebook Ads are paid separately. Payments for Facebook ads will be charged from your card for full control of your costs. You’ll start Facebook payments only after we set up everything on our side, i.e. after after tuning up your Tenstreet account & setting up Facebook ADS.
The cost of the 1st month is around $3,400. Please bear in mind that he first 1-2 months are the most expensive because we build a foundation of your recruiting system during this time. Next months should cost less but it will depend on the scope of work and business tasks that should be fulfilled.
Specialists Required:
Specialist
$/hour
Hours estimated
$, Total
Team Leader
$50.00
5
$250.00
Manager / Copywriter
$40.00
30
$1,200.00
Developer
$45.00
25
$1,125.00
Media Buyer
$40.00
15
$600.00
Graphic Designer
$35.00
5
$175.00
Materials
$50.00
$50.00
TOTAL
80
$3,400.00
There are no rows in this table
Every task by every specialist will be evaluated in a timely manner and reported to you at the end of the month.
Our services for the first month are paid upfront, and on a "pay-as-you-go" basis monthly thereafter.

Important:

$3,400 for the 1st month is a ballpark cost. Cooperation with our clients has proved that instant feedback from the client expedites the process a lot: all the setup can be accomplished in 15-18 business days. You also need to consider that if the setup and launch requires less than $3400 in the first month, then the remaining budget will just go to the next month.

We look forward to your feedback,

Leadgamp team



Contact Information:

Business Development Manager
Vital Navinkin
Email Address
Social Networks

Color logo - no background.png
Want to print your doc?
This is not the way.
Try clicking the ··· in the right corner or using a keyboard shortcut (
CtrlP
) instead.